Unprecedented Observability Across Your Entire Cloud
Aggregated logging, metrics, and tracing to eliminate blind spots in your applications, no matter where they’re deployed.
Gain real-time visibility into your application(s) logs across all cloud environments, troubleshoot, monitor, and resolve issues quickly.
Observability empowers developers to deeply understand everything happening within their apps on demand, enabling faster issue resolution and optimization.
Control Plane centralizes logs, metrics, and tracing from your workload(s) executing across one or multiple locations, presenting them as if they originated from a single source.
Centralized Log Management
Gain complete visibility into your application logs with Control Plane, enabling faster issue resolution, improved monitoring, and optimized performance across your entire cloud footprint
Cloud-Agnostic Log Aggregation
Seamlessly collect and centralize logs from workloads running across multiple cloud providers and locations.
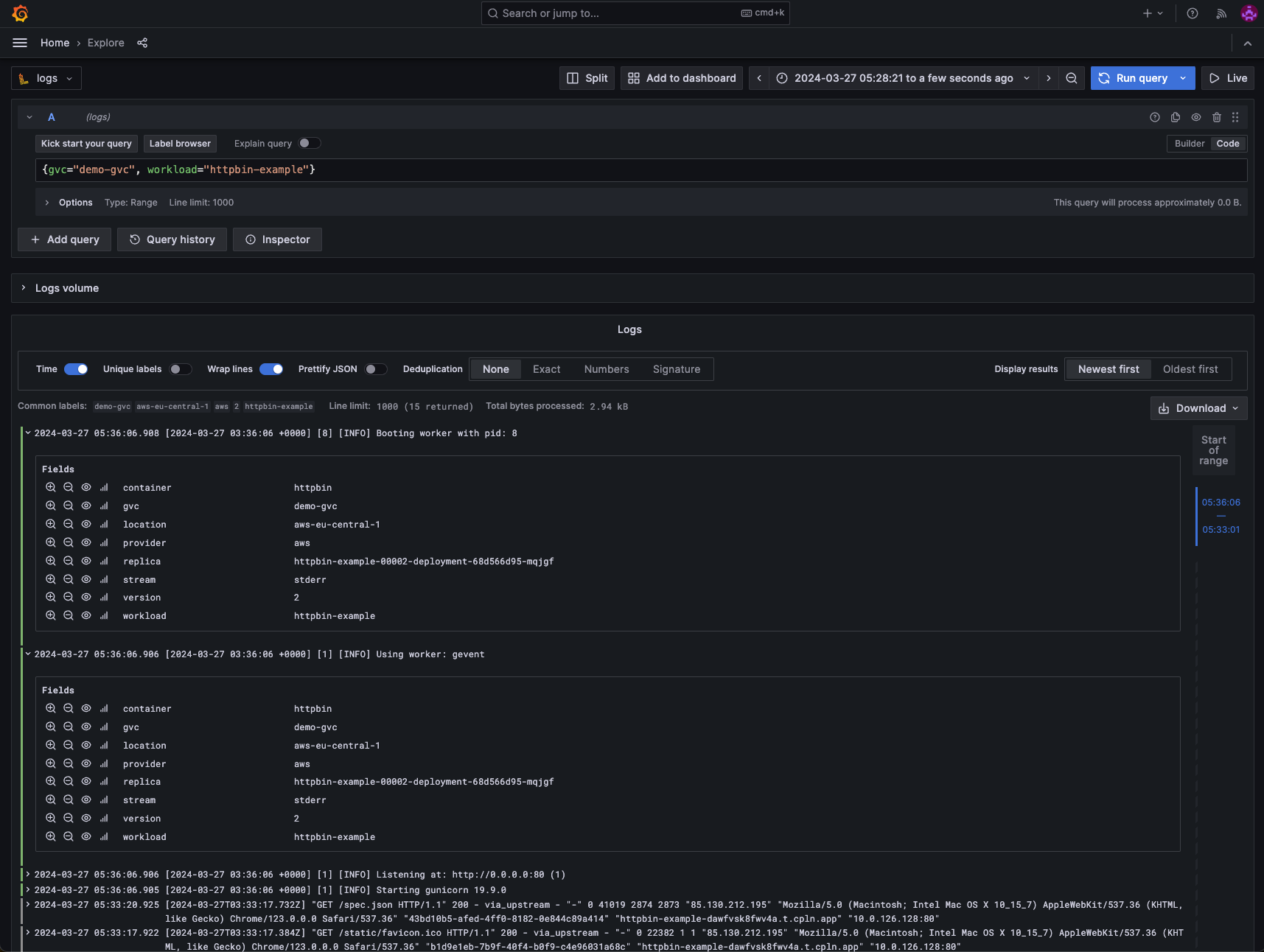
Access centralized logs through the intuitive Control Plane UI and CLI, with a user-friendly interface for executing queries and inspecting log data.
Real-Time Logging and Flexible Querying
Identify issues quickly with real-time log ingestion and powerful querying using LogQL. Filter logs by location, container, start/end dates, and more to pinpoint workload-specific problems effortlessly.
Integrated Grafana Explorer
Visualize and analyze log data through the built-in Grafana explorer, an open-source platform for monitoring and observability.
Leverage Grafana's robust monitoring and observability capabilities to gain deeper insights into your cloud infrastructure, enabling quick identification and resolution of issues. Visualize and analyze application(s) logs across your Global Virtual Cloud™, with the flexibility to filter by GVC™, workload, time range, and more.
External Log Provider Integration
Seamlessly ship logs to external providers like Coralogix, Datadog, Amazon S3, Logz.io, and others, leveraging their storage and visualization capabilities.
Seamlessly ship your application(s) logs to your preferred log management tools, ensuring a consolidated view of your data.
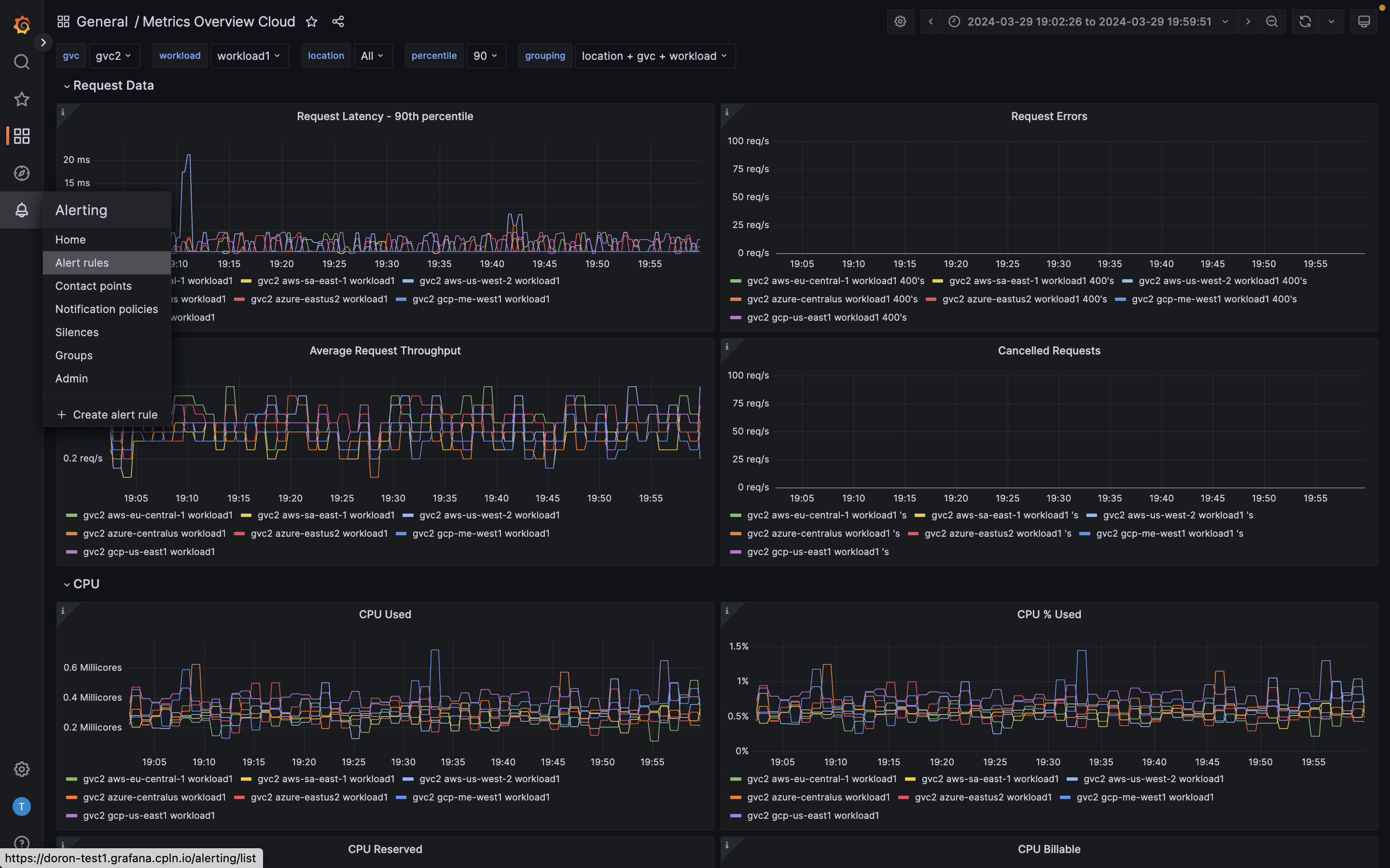
Master Metrics Management with Ease
Say goodbye to the guesswork and embrace data-driven decision-making with Control Plane's powerful metric collection capabilities. With custom metric collection, you gain a comprehensive view of your cloud operations, enabling you to identify bottlenecks, optimize resource utilization, and ultimately deliver a superior experience to your customers.
Prometheus-Formatted Metric Collection
Easily collect and centralize custom metrics from your workloads in the widely-adopted Prometheus format, eliminating the need for complex integrations.
Create unlimited custom & pre-configured dashboards within Grafana, empowering your team to proactively monitor and optimize performance. Customization options include filters for Global Virtual Clouds, workloads, and a specific zoomed-in time series. You can also set alerts using PagerDuty, SMS, email, Slack, or other tools.
Granular configuration
Configure metric collection at the container level, giving you fine-grained control over which metrics are collected and from where, ensuring you have the right data to make informed decisions.
Flexibility and Scalability
As your applications scale and evolve, Control Plane's metric collection capabilities grow with you, providing a future-proof solution for your monitoring needs.
Flexible Distributed Tracing
Gain precision, clarity, and control in understanding and optimizing your application's performance. Interact with your microservices from end to end, and never miss a trace.
Leverage Control Plane's powerful tracing integrations to gain comprehensive end-to-end visibility into your application's performance. Empower your engineers to easily configure and analyze tracing data within their preferred environment.
Seamless integration with Open Telemetry
Our platform is expertly engineered for direct integration with the OpenTelemetry Protocol (OTLP), ensuring your tracing data is collected with unparalleled accuracy and efficiency. Choose your preferred tracing backend and let our system handle the complexities, delivering insights with precision.
Gain deeper insights into your application's performance with Control Plane's advanced tracing visualization in Grafana. Experience a comprehensive view of logs and traces across GVCs, locations, workloads, and container replicas, guiding you towards optimization and reliability.
Advanced tracing visualization with Grafana
Utilize our Grafana-based visualization to translate intricate tracing data into clear, actionable insights. Our customizable dashboards serve as your map, guiding you to performance optimization and system reliability with ease.
Customizable Envoy/Istio configuration
When it comes to comprehensive tracing of microservices, one size does not fit all. Our flexible Envoy/Istio configurations empower you to tailor your tracing strategy, ensuring it aligns perfectly with your operational requirements and goals.
Whether opting for a specific backend service or a custom setup, the Control Plane platform accommodates diverse preferences, allowing for seamless tracing data collection and analysis within the chosen tracing environment.
By skyrocketing your Observability with Control Plane, your console not only guides you through the microservices maze but also fosters collaboration among your team to identify and address issues with coordination and efficiency.





